- 技術文章
污水高效沉淀池必讀工藝原理知識,解決你99%的工業廢水處理問題
2022-04-24 08:02:17 來源:上海伊爽環境
高效沉淀池,是一種高速一體式沉淀/濃縮池。高效沉淀池工藝依托污泥混凝、循環、斜管分離及濃縮等多種理論,通過合理的水力和結構設計,集泥水分離與污泥濃縮功能于一體的新一代沉淀工藝。該工藝特殊的反應區和澄清區設計,尤其適用于中水回用和各類廢水高標準排放領域。
1、高效沉淀池工藝原理
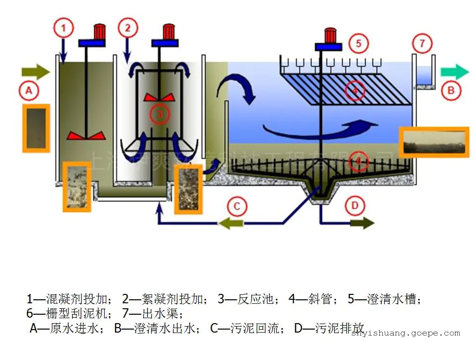
高效沉淀池由反應區和澄清區兩部分組成。反應區包括混合反應區和推流反應區;澄清區包括入口預沉區、斜管沉淀區及濃縮區。
在混合反應區內,靠攪拌器的提升混合作用完成泥渣、藥劑、原水的快速凝聚反應,然后經葉輪提升至推流反應區進行慢速絮凝反應,以結成較大的絮凝體。整個反應區(混合和推流反應區)可獲得大量高密度均質的礬花,這種高密度的礬花使得污泥在沉淀區的沉降速度較快,而不影響出水水質。
在澄清區,礬花慢速地從預沉區進入到沉淀區使大部分礬花在預沉區沉淀,剩余礬花進入斜管沉淀區完成剩余礬花沉淀過程。
礬花在沉淀區下部累積成污泥并濃縮,濃縮區分為兩層,一層位于排泥斗上部,經泵提升至反應池進水端以循環利用;一層位于排泥斗下部,由泵排出進入污泥處理系統。澄清水通過集水槽收集進入后續處理構筑物。
其實,高效沉淀池*關鍵的一點就是污泥循環和排泥功能,污泥循環中部分污泥從沉淀池返回到絮凝池的中央反應管,并精確控制污泥循環速率,以保持反應管內均勻絮凝所需的高污泥濃度。
污泥循環率通常為5%~10%。排泥中刮板的兩個刮臂配有鋼犁和垂直支柱。刮板在繼續刮除污泥的同時,還可以濃縮污泥并增加固體含量。
因此,與傳統沉淀池相比,高效沉淀池可以總結以下優點:
1)抗沖擊負荷較強,對進水濁度波動不敏感,對低溫低濁度原水的適應能力強;
2)絮凝能力強,絮體沉淀速度快,出水水質穩定,這主要得益于絮凝劑、助凝劑、活性污泥同流的聯合應用以及合理的機械混凝手段;
3)占地面積小。因為其上升流速高,沉淀效率是普通沉淀池的8~10倍,且為一體化構筑物布置緊湊,約為傳統工藝的1/10;
4)水力負荷大,產水率高,水力負荷可達23m³/㎡·h。因為沉淀速度快、絮凝沉淀時間短,分離區的上升流速高達6mm/s,比常規工藝高出很多;
5)藥耗投加量相對較低。通過污泥內循環,可節約10%~30%的藥劑投加;
6)排泥濃度高,一般可達20g/L以上,高濃度的排泥可減少水量損失。
2、高效沉淀池工藝設計案例
高效沉淀池既適合高懸浮物(400~1200mg/L)的水處理,又適合低懸浮物(40~400mg/I)水處理。其固體濃度可在200~2000mg/L浮動。由于該工藝有寬泛的應用條件,其是微污染水深度處理、給水廠排泥水處理、工業廢水預處理、污水深度處理的備選工藝,該工藝具有良好的推廣應用空間。
微污染水的深度處理
可應用于供水領域,替代了傳統的混合池、反應池、沉淀池,并通過其可控污泥回流及多種藥劑組合來強化絮凝沉淀效果,實現較高的出水負荷。
例如天津津濱水廠原水以引灤水為主,黃河水作為應急水源,其水源為微污染水,水質為《地面水環境質量標準》中的III類水體水質標準,出水水質達到《生活飲用水衛生標準》(GB 5749—2006)。該水廠的工藝流程為預臭氧一高效沉淀池一砂濾池一臭氧接觸池一生物活性炭濾池一清水池一送水泵房。
污水的深度處理
作為更集成化、效率更高、占地更省的三級處理單元,高效沉淀池在我國污水處理廠提標改造工程和新建高排放標準中有較大的應用優勢。
例如石家莊市橋東污水處理廠提標改造,出水水質由《城鎮污水處理廠污染物排放標準》(GB18918—2002)中二級標準提高至一級A標準。該水廠改造后的工藝流程為粗格柵—進水泵房—細格柵—沉砂池—初沉池—AAO池—二沉池—曝氣生物濾池—高效沉淀池。
工業廢水的預處理
作為工業廢水的預處理工藝,其具有比普通沉淀池更高的水力負荷和污染物去除率。
例如紹興污水處理廠原水大部分為印染工業,廢水,原水水質為《污水綜合排放標準》(GB 8979—1996)中三級標準,出廠水水質達到《污水綜合排放標準》(GB 8979—1996)中二級標準,改造后指標明,顯提升。該廠工藝流程為格柵及穩流池一調節池高效沉淀池一酸化水解池一曝氣池一沉淀池。

排泥水處理工藝
高效沉淀池可用于排泥水處理系統的重力濃縮工序。
例如天津市新開河水廠排泥水系統采用了該工藝。流程為污泥調節池—高效沉淀池—污泥均衡池—離心式脫水機。
3、高效沉淀池工藝依然存在問題
雖然,高效沉淀池在污水處理中有很多的好處,但相應的也會存在一些問題及改進的地方。
比如:在保留高效沉淀池中的污泥的前提下,生化處理系統的剩余污泥的一部分作為外部回流污泥返回到高效沉淀池的前混合區。即可以保持在*佳操作范圍內的高效沉淀池的污泥回流率一般2%~6%。
在確保總回流小于6%的前提下,生化系統剩余的部分污泥返回混合區,將生化系統中剩余的污泥與從高效沉淀池返回的濃縮污泥,添加的凝結劑(鐵鹽),PAM,石灰和原水混合。剩余的活性污泥具有很強的吸附功能和良好的沉降性能,并且對原水中的SS和有機物具有一定的吸附功能。
同時,在混合區中添加的混凝劑,PAM和石灰在調節污泥特性方面起著重要作用。普通一級沉淀池污泥的水分含量為96%~98%,生化池剩余污泥的水分含量為99.2%~99.8%,高密度濃縮污泥的水分含量*低可達到約85%。排入高效沉淀池的生物污泥含水率可達90%~94%,直接排入污泥脫水系統,減小污泥濃縮池的規模的同時也降低了生化系統中的殘留污泥上投資加工技術;
高效沉淀池后,攪拌區被空氣攪拌,代替了原來的槳式攪拌機攪拌方法。改進方式可以是在后混合罐中安排打孔的曝氣管,并通過工廠空氣管道供應空氣以進行混合。與機械攪拌相比,該方法除固硫外,還具有節能作用。
結語
實踐證明,高效沉淀池能夠實現污水處理廠深度水質處理,促進水質達到一級A排放標準,并將水體中的污染物濃度有效降低,全面改善水體環境。當然,人們在應用過程中需要對運行參數進行科學分析和設置,對藥劑量的使用、設備維護保養等進行到位的管理,發揮高效沉淀池的*大功能。
高效沉淀池不僅可以實現微污染水的深度處理,還可以應用在工業廢水預處理中,從而改善水質環境,提升污水處理效果,進而促進中水回用和污泥焚燒項目的開展,實現更大的經濟效益和環境效益。
上一篇:畜禽養殖廢水一體化設備推薦工藝設備下一篇:工業廢水污水處理除磷技術研究
留 言
- 聯系人:游女士
- 電 話:021-67852013
- 手 機:13817714336
- 傳 真:021-57841991
- 郵 箱:shyishuang@163.com
- 地 址:上海市松江區啟迪漕河涇(中山)科技園明南路85號
- 網 址: https://shyishuang.cn.goepe.com/
http://www.cp999cc.com
-
產品搜索
電子樣本









